随着经济的发展,脱硫工艺越来越发达,今天主要来和大家聊聊脱硫工艺。

烧结烟气脱硫

海水脱硫技术

烟气脱硫-脱硫工艺

石灰石 石膏湿法烟气脱硫技术

氧化镁法烟气脱硫工艺

典型双碱法脱硫

半干法工艺流程图

脱硫脱硝除尘一体化设备

半干法脱硫工艺流程

带炉内煅烧流化床脱硫技术

半干法烟气脱硫系统工艺流程图

Ⅳ湿法粗粉脱硫生产流程图

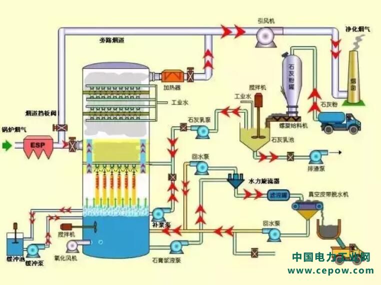
石灰石/石灰 石膏法烟气脱硫工艺

脱硫工艺流程图

石灰石-石膏湿法脱硫工艺流程图

循环流化床脱硫技术工艺流程图

工艺流程-双碱法脱硫系统

原标题:传说中的脱硫工艺,你敢说真的懂吗?